Network health, validator rankings, governance, NFT markets, mempool monitoring, wallet tracking — all from a single, powerful intelligence platform.

From network-wide metrics to individual wallet reconciliation, Kleverchain Analytics covers the full spectrum of on-chain intelligence.

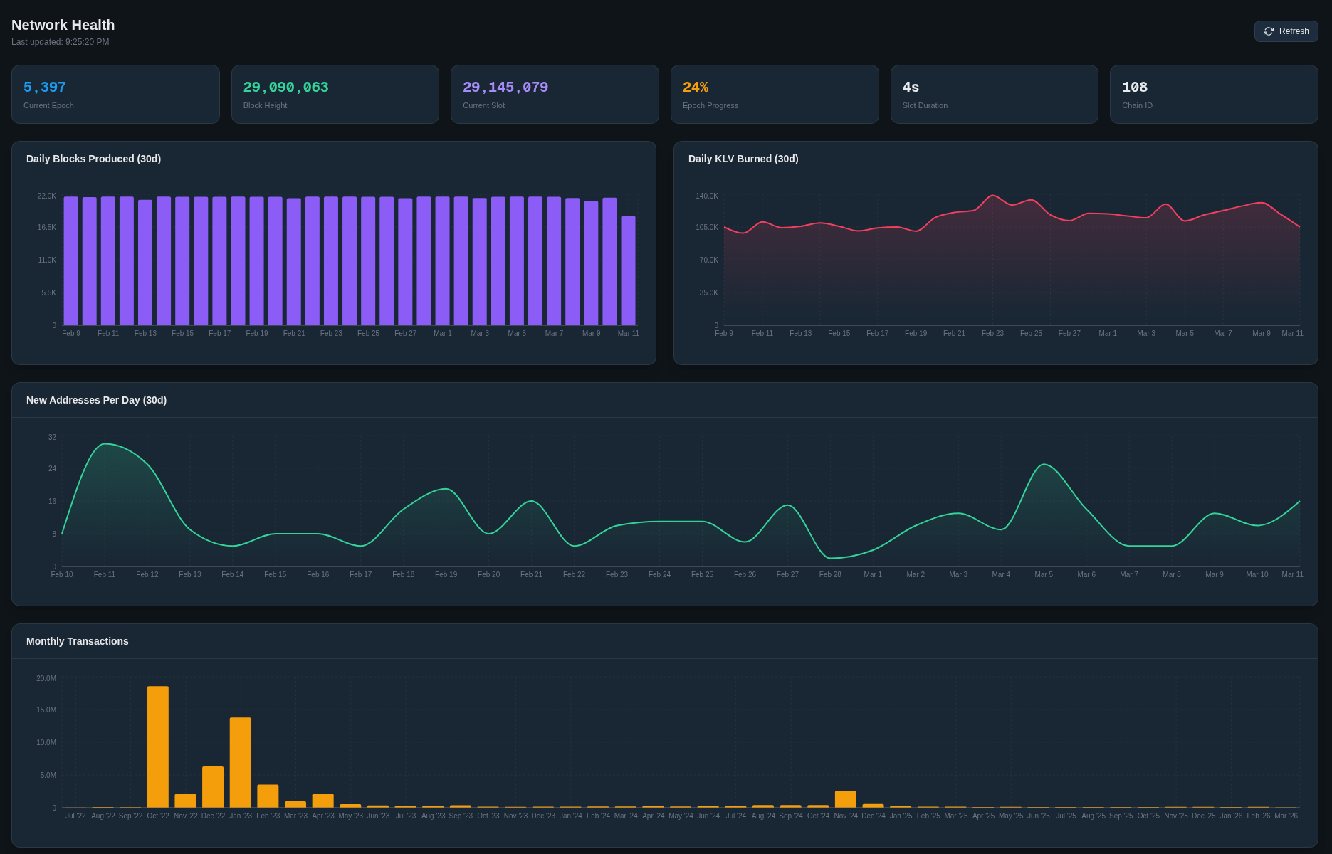
Live TPS, block production, daily transaction volume, address growth charts, and epoch statistics — the pulse of the Klever network.

Sortable validator leaderboard with uptime, produced blocks, stake distribution, commission comparison, and epoch reward history.

Browse all on-chain proposals, track voting participation, analyze Yes/No breakdowns, and inspect parameter changes voted in by the community.

Explore all marketplaces, view total volume, recent orders, top collections, and track NFT activity across the Klever ecosystem.

Monitor pending transactions in real time with auto-refresh, fee statistics, and per-sender breakdowns before they are confirmed on-chain.

Compare APR rates across all KDA staking pools, track utilization, and find the most rewarding pools for any token in the ecosystem.

Complete portfolio overview with token breakdown charts, balance history, NFT holdings, and real-time KLV/KDA tracking for any address.

Interactive D3-powered graph visualization of transaction flows between wallets and contracts — follow the money across multiple hops.

Browse fungible tokens, NFTs, and SFTs. View holder distribution, Gini coefficient, top holders, royalties, and staking configuration.

Browse and analyze smart contract deployments, method invocations, success rates, upgrade history, and on-chain activity across the network.

Track freeze, unfreeze, delegate, and claim operations with cumulative reward charts and delegation history for any wallet.

Audit-ready balance verification that cross-references all transactions against reported balances to detect discrepancies.
Start with live network stats, validator rankings, and governance activity — or dive into any wallet address for a complete on-chain breakdown.